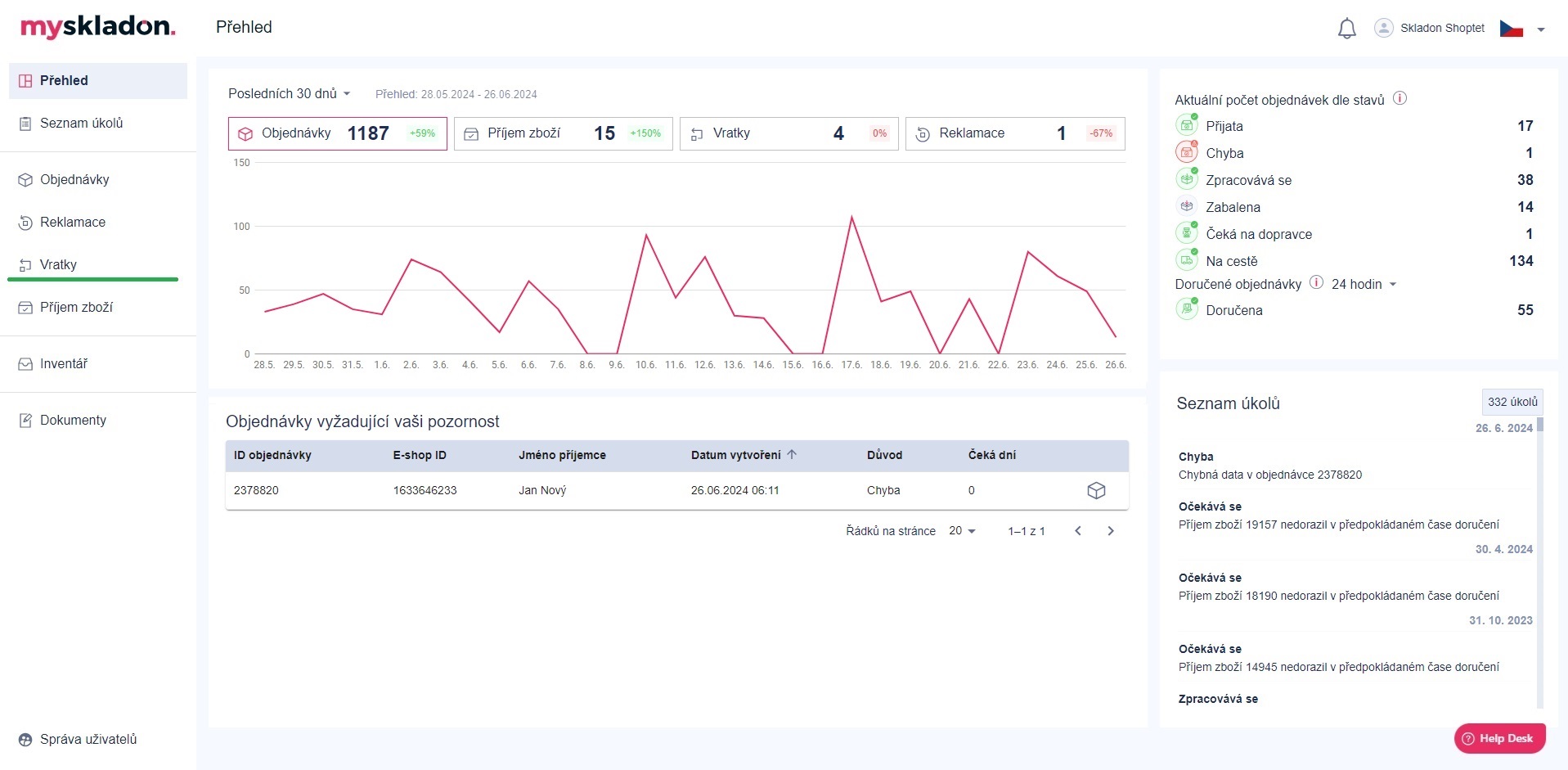
Vratky
Jedná se o zásilky, které jsou z různých důvodů vráceny zpátky do Skladonu. Vratka může vzniknout ze strany zákazníka i dopravce:
- Důvody ze strany zákazníka: Dle zákonné lhůty má zákazník 14 dní na vrácení zboží bez udání důvodu, popř. dle individuálních podmínek vašeho e-shopu
- Důvody ze strany dopravce: Zákazník nezastižen, chybný kontakt, nevyzvednutá dobírka atd.
Vratky se nachází v levém panelu pod tlačítkem Vratky.

Po kliknutí na tlačítko Vratky se ve středovém panelu zobrazí přehled stávajících i historických vratek vaší společnosti.

K jednotlivým vratkám jsou v přehledu defaultně uvedeny následující informace:
- RMA – identifikační číslo vratky v našem systému
- E-shop ID vratky – identifikační číslo vratky z vašeho e-shopu
- Datum vytvoření – datum vytvoření vratky
- Potvrzeno v - datum kdy byla vratka potvrzena
- Popis vratky
- Stav vratky – aktuální stav vratky (přehled stavů vratek viz kapitola Stavy vratek)
- Jméno příjemce – jméno a příjmení příjemce
- ID objednávky – identifikační číslo objednávky v našem systému, na kterou se vytvořila vratka
- E-shop ID objednávky – identifikační číslo objednávky z vašeho e-shopu
- Více možností:
- Detail vratky - akční tlačítko pro zobrazení detailu dané vratky
- Detail objednávky - akční tlačítko pro zobrazení detailu objednávky, na kterou byla vratka vytvořena
Pro zobrazené sloupce jde vratky vyhledávat / filtrovat - viz Vyhledávání a filtrování v tabulkách.
S přehledem je možné dále manipulovat - zobrazené sloupce vypnout, zapnout, změnit jejich pořadí - viz kapitola Zobrazit sloupce přehledů.
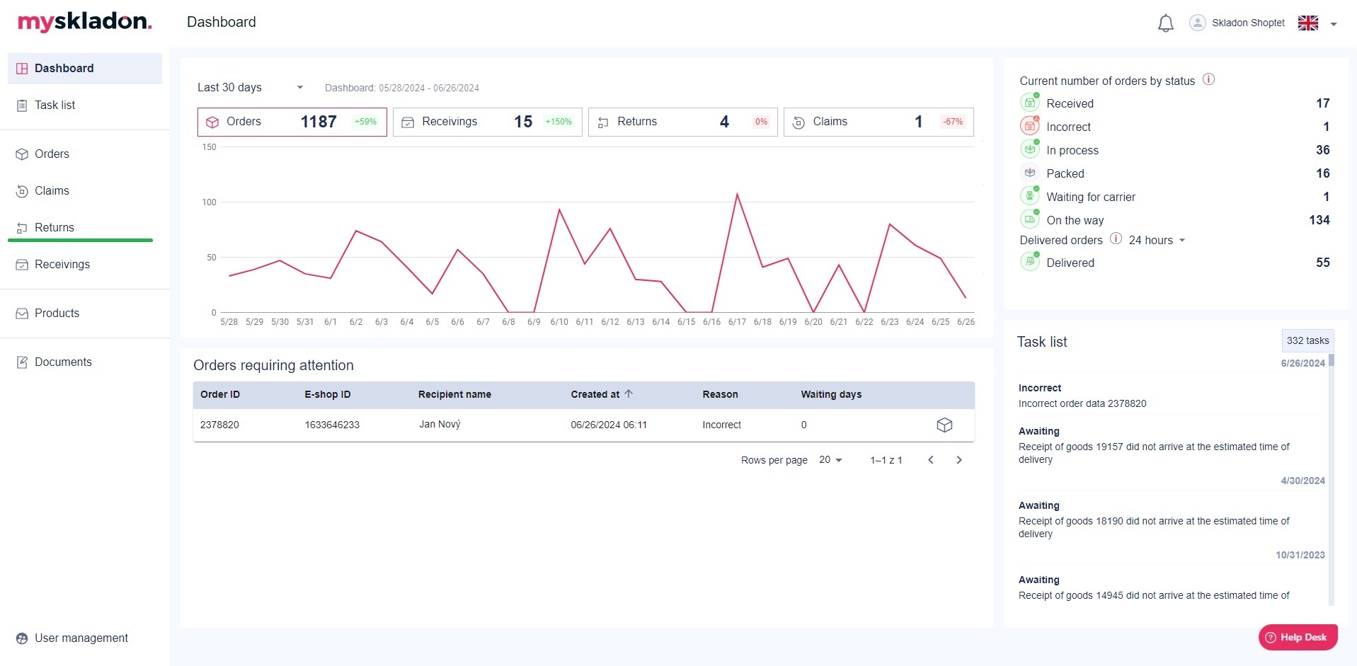
Returns
These are shipments that are returned to Skladon for various reasons. Returns can be initiated by both the customer and the carrier:
- Customer's reasons: according to the legal deadline, the customer has 14 days to return the goods without giving a reason, or according to the individual conditions of your e-shop
- Reasons from the carrier's side: customer unreachable, wrong contact, unclaimed COD etc.
Returns can be found in the left panel under the Returns button.

Clicking on the Returns button in the middle panel will display an overview of your company's current and historical returns.

The following information is provided in the summary for each return:
- RMA – Return Merchandise Identification Number in our system
- E-shop Return ID – the identification number of the return from your e-shop
- Created at – the date the return was created
- Confirmed at - the date when the return was confirmed
- Return description
- Status of return – the current status of the return (see Chapter Return statuses)
Recipient name - the name of the recipient
Order ID – identification number of the order in our system for which the return was created
E-shop Order ID – order identification number from your e-shop
Multiple options:
Return detail - action button to view the details of the given return
Order detail - action button to view the details of the order on which the return was created
Returns can be searched / filtered for the displayed columns - see Searching and filtering in tables.
The overview can be further manipulated - turn the displayed columns off, on, change their order - see the chapter Show columns of reports.