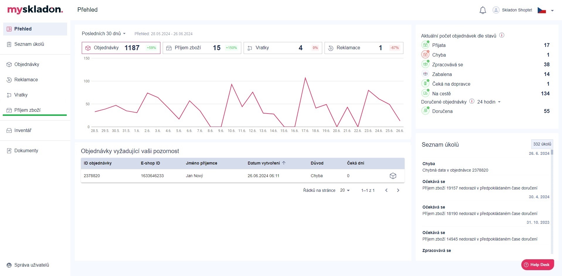
Příjem zboží
Jedná se o proces naskladnění produktů klienta, dodavatele či výrobce do zabezpečených skladových prostor distribučního centra Skladonu.
Proces příjmu zboží se skládá z vytvoření virtuálního avíza v aplikaci MySkladon, fyzického příjmu SKU ve skladu a potvrzení virtuálního avíza.
Virtuální avízo, tzn. zadání informací o produktech k příjmu zboží do aplikace (viz kapitola Vytvoření virtuálního avíza manuálně, popř. kapitola Vytvoření virtuálního avíza importem). Fyzický příjem zboží a potvrzení virtuálního avíza v aplikaci provádí Skladon (viz kapitola Provedení fyzického příjmu zboží a potvrzení virtuálního avíza).
Podmínkou pro vytvoření avíza k příjmu je nutné, aby dané produkty / SKU již byly vytvořeny v inventáři MySkladon. Po potvrzení příjmu zboží jsou pro jednotlivé produkty aktualizovány stavy zásob (viz kapitola Inventář).
Příjem zboží se nachází v levém panelu pod tlačítkem Příjem zboží.

Po kliknutí na tlačítko Příjem zboží se ve středovém panelu zobrazí přehled příjmů vaší společnosti.

K jednotlivým příjmům jsou v přehledu uvedeny defaultně následující informace:
- Číslo příkazu – identifikační číslo příjmu zboží v MySkladonu, ve tvaru: ASN-xxxxx
- E-shop ID – E-shop ID příjmu zboží (pokud není zadáno při vytváření, defaultně ve tvaru: REC_xxxxx)
- Datum vytvoření – datum vytvoření virtuálního avíza
- Avizováno ks – očekávané množství všech produktů / SKU z daného příjmu zboží
- Doručeno ks – potvrzení přijatého množství všech SKU z daného příjmu zboží (uvedeno po naskladnění Skladonem, dle množstevní kontroly u příjmu)
- Odchylka ks – rozdíl mezi očekávaným (vámi avizovaným) a skutečným (Skladonem potvrzeným) množstvím všech SKU z daného příjmu (uvedeno po naskladnění Skladonem)
- Stav – aktuální stav příjmu zboží (viz kapitola Stavy příjmu zboží)
- Plánované doručení – plánované / očekávané datum a čas doručení zboží do Skladonu
- Datum vyložení – datum a čas, kdy byl příjem na skladě vyložen
- Datum potvrzení – datum a čas potvrzení příjmu zboží na skladě
- Stav vytvoření ASN – možnosti:
- OK;
- Po urgenci;
- Vytvořeno Skladonem;
- Nefakturováno.
- Poznámka k ASN
- Avizováno kartonů
- Doručeno kartonů
- Avizováno palet
- Doručeno EUR palet
- Vráceno EUR palet
- Typ příjmu – možnosti:
- Kusový (mix SKU) - přepočet zboží po kusech;
- Kartonový (single SKU) - příjem zboží po celých kartonech;
- Kartonový (mix SKU) - příjem zboží po celých kartonech;
- Paletový (single SKU) - příjem zboží po celých paletách;
- Paletový (mix SKU) - příjem zboží po celých paletách.
- Číslo dodacího listu
Typ přepravy – možnosti:
Kurýrní přeprava;
Volně ložené kartony;
Paletizované kartony;
Kontejnerová přeprava.
Přepravní společnost – přepravní / kurýrní společnost, která doručuje příjem do skladu
Název jiné přepravní společnosti - není-li přepravní společnost v seznamu
Trasovací číslo – trasovací číslo zásilky určené k příjmu zboží
S přehledem je možné dále manipulovat - zobrazené sloupce vypnout, zapnout, změnit jejich pořadí - viz kapitola Zobrazit sloupce přehledů.
Další informace, které lze k příjmům zobrazit: ID, Skutečné doručení, Zrušeno v, Skladon poznámka, E-shop poznámka, Priorita, Doručeno STANDARD palet, Vráceno STANDARD palet, Doručeno OSTATNÍCH palet, Doručeno ROZBITÝCH palet, Název dodavatele, Číslo kontejneru, Jméno řidiče, Telefon na řidiče, Kontakt na dispečera, SPZ vozidla, Dodací podmínky (Incoterms), SLA datum, SLA pozastaveno, Celní povinnost, Fotodokumentace pořízena.
Pro zobrazené sloupce jde příjmy zboží vyhledávat / filtrovat - viz Vyhledávání a filtrování v tabulkách.
Na detail konkrétního příjmu zboží se dostanete kliknutím na tlačítko „Detail příjmu zboží“, které najdete na konci řádku daného příjmu v přehledové tabulce.

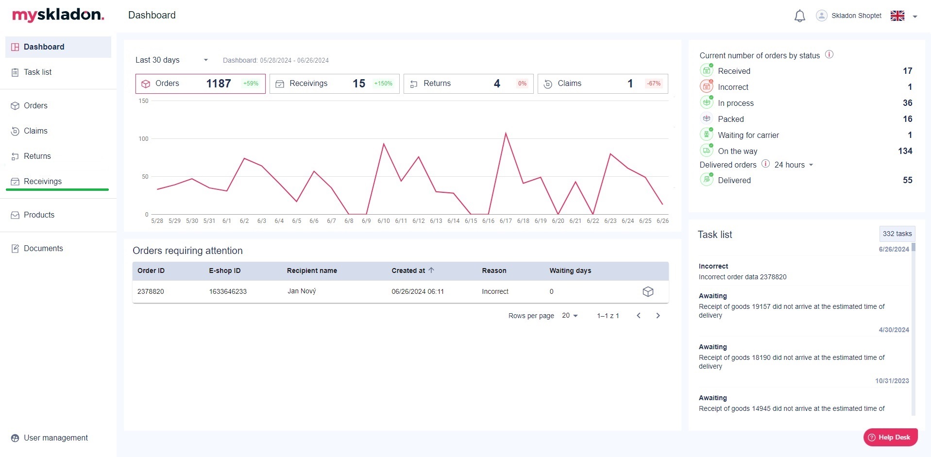
Receivings
The receivings process consists of a virtual receipt in the application, physical receipt of the SKU in the warehouse and confirmation of the virtual receipt in the application.
The user creates the virtual requisition, i.e. enters the products / SKU information to receive the goods into the application (see Chapter Creating a virtual requisition manually, or Chapter Creating a virtual requisition by importing) Physical receipt of goods and confirmation of the virtual receipt in the application is performed by Skladon (see Chapter Physical receivings and confirmation of virtual receipt).
As a condition for performing the receipt call, the imported products / SKU must already be created in the inventory in MySkladon. After the goods receipt process, the individual items are stored in the current inventory (see Chapter Products).
Receivings are located in the left panel under the Receivings button.

When you click on the Receivings button, the middle panel will display an overview of your company's receivings.

The following information is provided in the report by default for individual receivings:
- Command number – goods receipt identification number in MySkladon system
- E-shop ID – E-shop receipt ID
- Created at – the date the virtual receipt was created
- Announced pcs – the expected quantity of all SKUs from a given goods receipt
- Delivered pcs – confirmation of the received quantity of all SKUs from a given goods receipt (indicated after stocking by Skladon, according to the quantity control at the receipt)
- Deviation pcs – the difference between the expected (announced by you) and actual (confirmed by Skladon) quantity of all SKUs from a given receipt (indicated after loading by Skladon)
- Status – the current status of the goods receipt (see Chapter Receiving statuses)
- Scheduled delivery – the expected date of delivery of the goods to the Skladon
- Unloading date - date and time when the goods were unloaded at the warehouse
- Confirmed on - date and time of confirmation of receipt of goods in warehouse
- ASN creation status - selection from:
- OK;
- After urging;
- Created by Skladon;
- Not invoiced.
- Note for ASN
- Announced cartons
- Delivered cartons
- Announced pallets
- Delivered EUR pallets
- Returned EUR pallets
- Receiving type - selection from:
- Piece (mix SKU) - conversion of goods by pieces;
- Carton (single SKU) - receiving goods by whole cartons;
- Carton (mix SKU) - receiving goods by whole cartons;
- Pallet (single SKU) - receiving goods by whole pallet;
- Pallet (mix SKU) - receiving goods by whole pallet.
- Delivery note number
- Transport type - selection from:
- Courier transport;
- Loose cartons;
- Paletised cartons;
- Container transports.
- Transport company - transport/courier company that delivers goods to the warehouse
- Other transport company name - if not listed in the list of transport companies
- Tracking number - tracking number of the shipment intended for receipt of goods
The overview can be further manipulated - turn the displayed columns off, on, change their order - see the chapter Show columns of reports.
Additional information that can be displayed about income: ID; Real delivery; Canceled at, Skladon note, E-shop note; Priority; Delivered STANDARD pallet, Returned STANDARD pallet, Delivered OTHER pallet, Delivered BROKENpallet, Supplier name; Container number; Driver name; Driver phone; Dispatcher contact; Driver trailer license plate; Delivery terms (Incoterms); SLA date; SLA suspended; Customs duty; Photo documentation taken
Receivings can be searched / filtered for the displayed columns - see Searching and filtering in tables.
You can access the details of a specific goods receipt by clicking on the “Receiving detail” button, which can be found at the end of the line for the given receipt in the overview table.
