Reklamace
Jedná se o zásilky, které jsou z různých důvodů reklamovány a následně účtovány na vrub dopravce nebo Skladonu.
Reklamace může vzniknout na vrub dopravce nebo Skladonu:
- Důvody ze strany dopravce: ztracená zásilka, poškozená zásilka, nedodržení lhůty doručení aj.
- Důvody ze strany Skladonu: chybný obsah balení (typ, velikost, množství či kombinace produktů), procesní chyba.
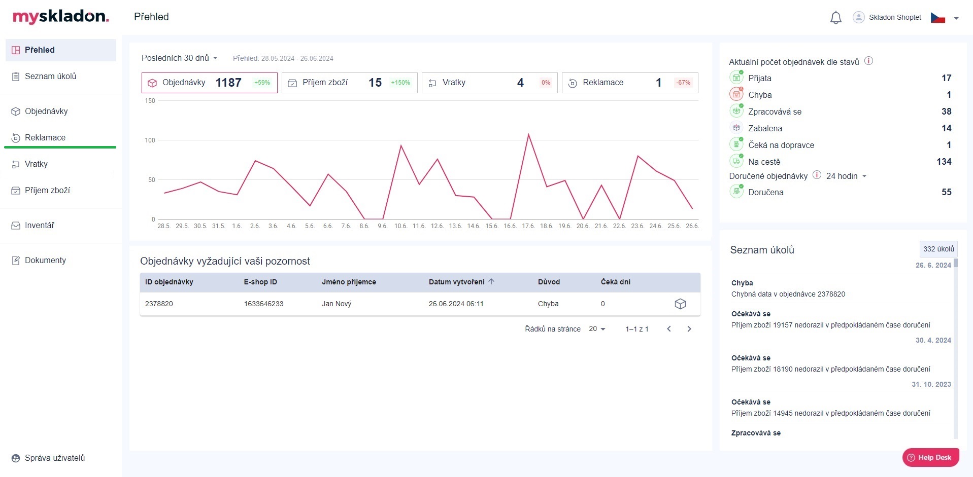
Reklamace se nachází v levém panelu pod tlačítkem Reklamace.

Po kliknutí na tlačítko Reklamace se ve středovém panelu zobrazí přehled stávajících i historických reklamací Vaší společnosti.

Bližší informace o reklamačním řízení Skladonu naleznete v našem Reklamačním řádu.
K jednotlivým reklamacím jsou v přehledu uvedeny následující informace:
- FCN - identifikační číslo reklamace v MySkladonu
- E-shop ID reklamace - identifikační číslo reklamace e-shopu, nebo defaultně CLM_xxx
- Datum vytvoření - datum a čas vytvoření reklamace
- Důvod reklamace - výběr z:
- Ztracena
- poškozena
- zásilka bez pohybu
- ostatní
- záměna trasovacího štítku
- duplicitní objednávky
- chybějící položky
- nadbývající položky
- zaměněné položky
- Popis - popis reklamace
- Řešitel - výběr z:
- Dopravce
- Skladon IT
- Skladon logistika
- Stav reklamace - aktuální stav reklamace (přehled stavů reklamací viz kapitola Stavy reklamací)
- Datum uzavření - datum a čas, kdy byla reklamace uzavřena = přepnuta do jednoho z následujících stavů:
- Akceptována - uzavřena
- Zamítnuta
- Zrušena
- Více možností:
- Detail reklamace - akční tlačítko pro zobrazení detailu dané reklamace
- Detail objednávky - akční tlačítko pro zobrazení detailu objednávky, na kterou byla reklamace vytvořena
Pro zobrazené sloupce jde reklamace vyhledávat / filtrovat - viz kapitola Vyhledávání a filtrování v tabulkách.
S přehledem je možné dále manipulovat - zobrazené sloupce vypnout, zapnout, změnit jejich pořadí - viz kapitola Zobrazit sloupce přehledů.
Co dělat, pokud vaše zásilka nevykazuje pohyb u dopravce? Pokud vaše zásilka nevykazuje pohyb u dopravce nebo se zdá, že nebyla dlouho předána do přepravy, tyto požadavky spadají pod agendu našeho reklamačního oddělení. Prosím, vytvořte reklamaci v aplikaci MySkladon pro danou zásilku a přiložte potřebné dokumenty: Prodejní faktura, čestné prohlášení v případě nedoručené zásilky, čestné prohlášení o nabývací ceně zboží. V případě jakýchkoliv dotazů kontaktujte naše reklamační oddělení na reklamace@skladon.cz
Claims
These are shipments that are claimed for various reasons and subsequently charged to the carrier or Skladon.
Claims may be charged to the carrier or Skladon:
- Reasons on the part of the carrier: lost shipment, damaged shipment, failure to meet delivery deadline, etc.
- Reasons on the part of Skladon: defective contents of the package (type, size, quantity or combination of products), process error, etc.
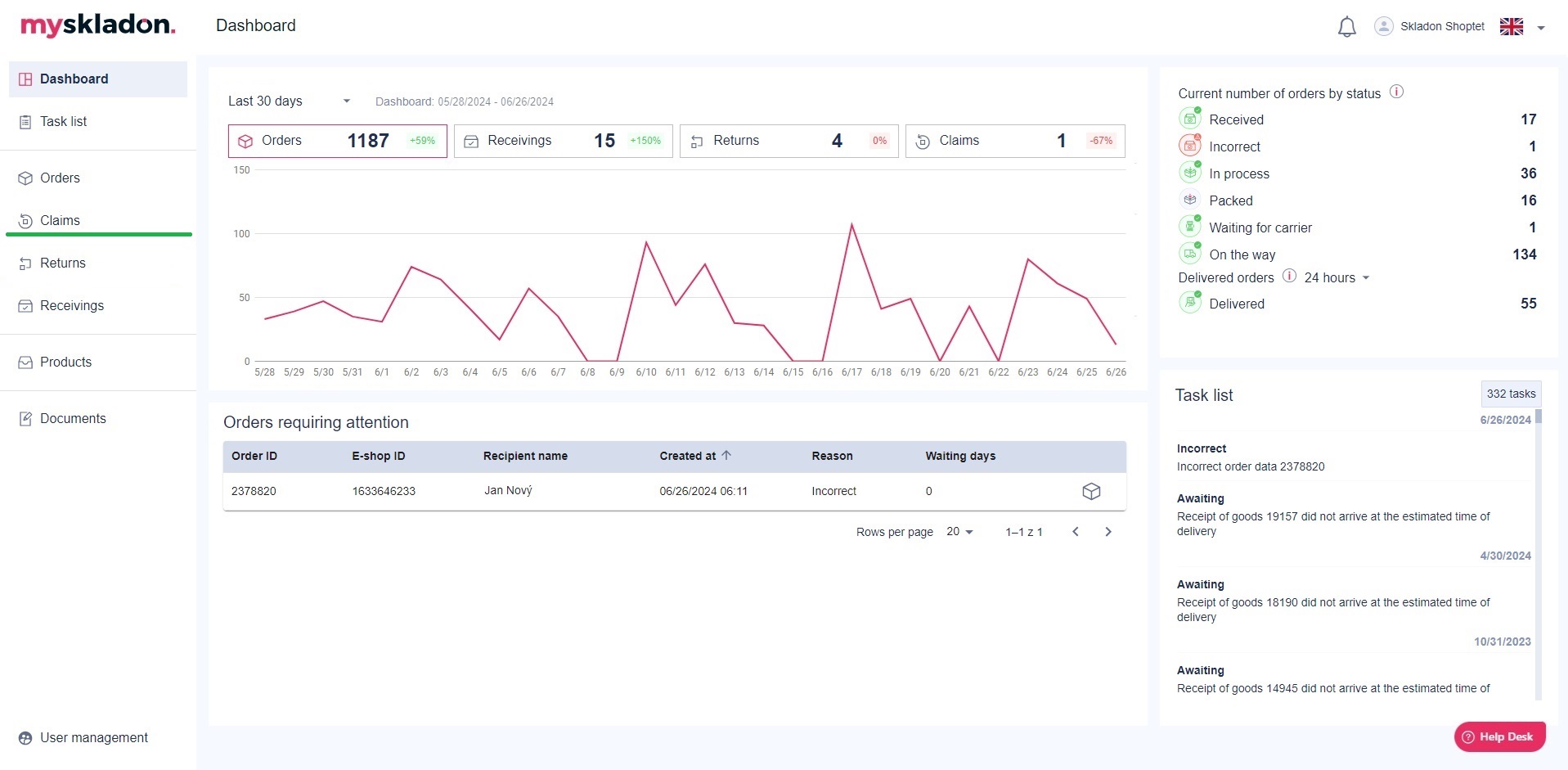
Claims can be found in the left panel under the Claims button.

After clicking on the Claims button, an overview of your company's current and historical claims will appear in the middle panel.

For more information about Skladon's complaints procedure, please refer to our Complaints Procedure.
For each complaint, the following information is provided in the summary:
- FCN - claim identification number in MySkladon
- E-shop claim ID - identification number of the order in our system for which the claim was created
- Created at - the date the claim was created
- Claim cause - selection from:
- Lost;
- damaged;
- shipment without movement;
- other;
- tracking labels swapped;
- duplicated orders;
- missing items;
- exceeding items;
- swapped items.
- Description - description of the reason for the claim
- Resolver - selection from:
- Carrier;
- Skladon IT;
- Skladon logistics.
- Status of claim - current status of the claim (see Chapter Claim statuses)
- Closed at - date and time when the claim was closed = switched to one of the following states::
- Accepted – closed
- Rejected
- Canceled
- More options:
- Claim detail - action button to view the details of the given claim
- Order detail - action button to view the details of the order on which the claim was created
Claims can be searched / filtered for the displayed columns - see the chapter Searching and filtering in tables.
The overview can be further manipulated - turn the displayed columns off, on, change their order - see the chapter Show columns of reports.
What to do if your shipment does not show movement with the carrier?
If your shipment does not show movement with the carrier or appears to have been held for shipment for a long time, these requests fall under the agenda of our claims department.
Please create a claim in MySkladon for the shipment and attach the necessary documents: Sales invoice, affidavit in case of undelivered shipment, affidavit of purchase price.
If you have any questions, please contact our Claims Department at reklamace@skladon.cz